Google Cloud IAM
Google Cloud Identity and Access Management (Cloud IAM) allows you to create and manage permissions for Google Cloud Platform resources. The Google Cloud IAM App gives you visibility into the activities in Cloud IAM. The preconfigured dashboards allow you to monitor the IAM project activities, operations, role activities, and policy changes.
Log typesβ
The Google Cloud IAM App uses Google Cloud Audit Logs which track events on multiple GCP services, including Compute Engine, IAM, and App Engine.
Sample log messagesβ
{
"message":{
"data":{
"insertId":"1b6mckoca48",
"logName":"projects/bmlabs-loggen/logs/cloudaudit.googleapis.com%2Factivity",
"protoPayload":{
"@type":"type.googleapis.com/google.cloud.audit.AuditLog",
"authenticationInfo":{
"principalEmail":"player1@bmlabs.com"
},
"authorizationInfo":[{
"granted":true,
"permission":"iam.roles.undelete",
"resource":"projects/bmlabs-loggen/roles/CustomRole655"
}],
"methodName":"google.iam.admin.v1.UndeleteRole",
"request":{
"@type":"type.googleapis.com/google.iam.admin.v1.UndeleteRoleRequest",
"name":"projects/bmlabs-loggen/roles/CustomRole655"
},
"requestMetadata":{
"callerIp":"73.110.42.127",
"callerSuppliedUserAgent":"Mozilla/5.0 (Macintosh; Intel Mac OS X 10_12_6) AppleWebKit/537.36 (KHTML, like Gecko) Chrome/61.0.3163.100 Safari/537.36,gzip(gfe)"
},
"resourceName":"projects/bmlabs-loggen/roles/CustomRole655",
"response":{
"@type":"type.googleapis.com/google.iam.admin.v1.Role",
"description":"Created on: 2017-10-24",
"etag":"BwVcY076Hf0=",
"group_name":"custom",
"group_title":"Custom",
"included_permissions":["bigquery.datasets.create"],
"name":"projects/bmlabs-loggen/roles/CustomRole655",
"title":"Custom Role 3"
},
"serviceName":"iam.googleapis.com",
"status":{
}
},
"receiveTimestamp":"2017-11-20T10:54:01.590EST",
"resource":{
"labels":{
"project_id":"bmlabs-loggen",
"role_name":"projects/bmlabs-loggen/roles/CustomRole655"
},
"type":"iam_role"
},
"severity":"NOTICE",
"timestamp":"2017-11-20T10:54:01.590EST"
},
"attributes":{
"logging.googleapis.com/timestamp":"2017-11-20T10:54:01.590EST"
},
"message_id":"164347792499667",
"messageId":"164347792499667",
"publish_time":"2017-11-20T10:54:01.590EST",
"publishTime":"2017-11-20T10:54:01.590EST"
},
"subscription":"projects/bmlabs-loggen/subscriptions/push-to-sumo"
}
Sample queriesβ
_collector="HTTP Source for GCP Pub/Sub" logName resource timestamp
| json "message.data.resource.type" as type
| parse regex "\s+\"logName\":\"(?<log_name>\S+)\""
| where type = "project" and log_name matches "projects/*/logs/cloudaudit.googleapis.com%2Factivity"
| timeslice 1h
| json "message.data.resource.labels", "message.data.resource.labels.project_id", "message.data.protoPayload.serviceData.policyDelta.bindingDeltas[*]" as labels, project, changes
| parse regex field=changes "\"role\":\"roles\/(?<role>[a-zA-Z.]+)\",\"member\":\".*\",\"action\":\"(?<action>[A-Z]+)\"" multi
| where action="ADD"
| count by _timeslice, role
| transpose row _timeslice column role
Collecting logs for the Google Cloud IAM appβ
This page describes the Sumo pipeline for ingesting logs from Google Cloud Platform (GCP) services, and provides instructions for configuring log collection for the Google Cloud IAM App.
Collection Process for GCP Servicesβ
The key components in the collection process for GCP services are Google Logs Export, Google Cloud Pub/Sub, and Sumoβs Google Cloud Platform (GCP) source running on a hosted collector.
The GCP service generates logs which are exported and published to a Google Pub/Sub topic through Stackdriver. You will then set up a Sumo Logic Google Cloud Platform source that subscribes to this topic and receives the exported log data.
Configuring collection for GCP uses the following processβ
- Configure a GCP source on a hosted collector. You'll obtain the HTTP URL for the source.
- Create a topic in Google Pub/Sub and subscribe the GCP source URL to that topic.
- Create an export of GCP logs from Google Stackdriver Logging. Exporting involves writing a filter that selects the log entries you want to export, and choosing a Pub/Sub as the destination. The filter and destination are held in an object called a sink.
See the following sections for configuration instructions.
Configure a Google Cloud Platform Sourceβ
The Google Cloud Platform (GCP) Source receives log data from Google Pub/Sub.
You can use the same GCP Source to receive log data from multiple GCP services. For example, you can send logs collected from Google Cloud Application Engine, Google Cloud IAM, and Google Cloud Audit.
However, this is not recommended since you cannot define specific Source Category values to each GCP service. If you create a GCP Source for each service you can define a specific Source Category to each service.
This Source will be a Google Pub/Sub-only Source, which means that it will only be usable for log data formatted as data coming from Google Pub/Sub.
- New UI. In the Sumo Logic main menu select Data Management, and then under Data Collection select Collection. You can also click the Go To... menu at the top of the screen and select Collection.
Classic UI. In the main Sumo Logic menu, select Manage Data > Collection > Collection. - Select an existing Hosted Collector upon which to add the Source. If you do not already have a Collector you'd like to use, create one, using the instructions on Configure a Hosted Collector.
- Click Add Source next to the Hosted Collector and click Google Cloud Platform.
- Enter a Name to display for the Source. A Description is optional.

- Source Host (Optional). The Source Host value is tagged to each log and stored in a searchable metadata field called _sourceHost. Avoid using spaces so you do not have to quote them in keyword search expressions. This can be a maximum of 128 characters.
- Source Category (Optional). The Source Category value is tagged to each log and stored in a searchable metadata field called
_sourceCategory. See our Best Practices: Good Source Category, Bad Source Category. Avoid using spaces so you do not have to quote them in keyword search expressions. This can be a maximum of 1,024 characters. - Fields. Click the +Add Field link to add custom log metadata Fields, then define the fields you want to associate. Each field needs a name (key) and value. Look for one of the following icons and act accordingly:
An orange triangle with an exclamation point is shown when the field doesn't exist, or is disabled in the fields table schema. In this case, you'll see an option to automatically add or enable the nonexistent fields to the Fields table schema. If a field is sent to Sumo Logic but isnβt present or enabled in the schema, itβs ignored and marked as Dropped.
A green circle with a check mark is shown when the field exists and is enabled in the Fields table schema. Proceed to the next step.
- Advanced Options for Logs.

- Timestamp Parsing. This option is selected by default. If it's deselected, no timestamp information is parsed at all.
- Time Zone. There are two options for Time Zone. You can use the time zone present in your log files, and then choose an option in case time zone information is missing from a log message. Or, you can have Sumo Logic completely disregard any time zone information present in logs by forcing a time zone. It's very important to have the proper time zone set, no matter which option you choose. If the time zone of logs cannot be determined, Sumo Logic assigns logs UTC; if the rest of your logs are from another time zone your search results will be affected.
- Timestamp Format. By default, Sumo Logic will automatically detect the timestamp format of your logs. However, you can manually specify a timestamp format for a Source. See Timestamps, Time Zones, Time Ranges, and Date Formats for more information.
- Processing Rules. Configure any desired filters, such as allowlist, denylist, hash, or mask, as described in Create a Processing Rule.
- When you are finished configuring the Source, click Save.
Configure a Pub/Sub Topic for GCPβ
You need to configure a Pub/Sub Topic in GCP and add a subscription to the Source URL that belongs to the Sumo Logic Google Cloud Platform Source you created. Once you configure the Pub/Sub, you can export data from Google Logging to the Pub/Sub. For example, you can export Google App Engine logs, as described on Collect Logs for Google App Engine.
- Create a Pub/Sub Topic in GCP. See Google Cloud documentation for the latest configuration steps.
- Create a Pub/Sub subscription to the Source URL that belongs to the Sumo Logic Google Cloud Platform Source you created. See Google Cloud documentation for the latest configuration steps.
- Use a Push Delivery Method to the Sumo Logic Source URL. To determine the URL, navigate to the Source on the Collection page in Sumo Logic and click Show URL.
Limitationsβ
Google limits the volume of data sent from a Topic. Our testing resulted in the following data limits:
| Topics | Megabytes per second | Payload size |
|---|---|---|
| One | 18 MBps (1.5 TB/day) | 100 KB |
| One | 6 MBps (0.5 TB/day) | 2.5 KB |
These limits may vary based on your setup and are based on our previous tests.
We recommend the following:
- Shard messages across topics within the above data limits.
- Ask GCP to increase the allowable capacity for the topic.
Create export of Cloud IAM logs from Google Loggingβ
In this step you export logs to the Pub/Sub topic you created in the previous step.
- Go to Logging and click Logs Router.

- Click Create Sink.

- As part of Create logs routing sink, add the following information.
- Enter a Sink Name. For example, "gce-vm-instance".
- Select "Cloud Pub/Sub" as the Sink Service.
- Set Sink Destination to the Pub/Sub topic you created in the Google Cloud Platform Source procedure. For example, "pub-sub-logs".
- In Choose logs to include in sink section for
resource_type, replace"<resource_variable>"with"iam_role". - Click Create Sync.
Installing the Google Cloud IAM appβ
This section provides instructions for installing the Google Cloud IAM App, and examples of each of the App dashboards.
Now that you have set up collection for Google Cloud IAM, you can install the Sumo Logic App for easy access to the pre-configured searches and dashboards.
To install the app, do the following:
Next-Gen App: To install or update the app, you must be an account administrator or a user with Manage Apps, Manage Monitors, Manage Fields, Manage Metric Rules, and Manage Collectors capabilities depending upon the different content types part of the app.
- Select App Catalog.
- In the π Search Apps field, run a search for your desired app, then select it.
- Click Install App.
note
Sometimes this button says Add Integration.
- Click Next in the Setup Data section.
- In the Configure section of your respective app, complete the following fields.
- Field Name. If you already have collectors and sources set up, select the configured metadata field name (eg _sourcecategory) or specify other custom metadata (eg: _collector) along with its metadata Field Value.
- Click Next. You will be redirected to the Preview & Done section.
Post-installation
Once your app is installed, it will appear in your Installed Apps folder, and dashboard panels will start to fill automatically.
Each panel slowly fills with data matching the time range query received since the panel was created. Results will not immediately be available but will be updated with full graphs and charts over time.
Viewing Google Cloud IAM dashboardsβ
All dashboards have a set of filters that you can apply to the entire dashboard. Use these filters to drill down and examine the data to a granular level.
- You can change the time range for a dashboard or panel by selecting a predefined interval from a drop-down list, choosing a recently used time range, or specifying custom dates and times. Learn more.
- You can use template variables to drill down and examine the data on a granular level. For more information, see Filtering Dashboards with Template Variables.
- Most Next-Gen apps allow you to provide the scope at the installation time and are comprised of a key (
_sourceCategoryby default) and a default value for this key. Based on your input, the app dashboards will be parameterized with a dashboard variable, allowing you to change the dataset queried by all panels. This eliminates the need to create multiple copies of the same dashboard with different queries.
Overviewβ
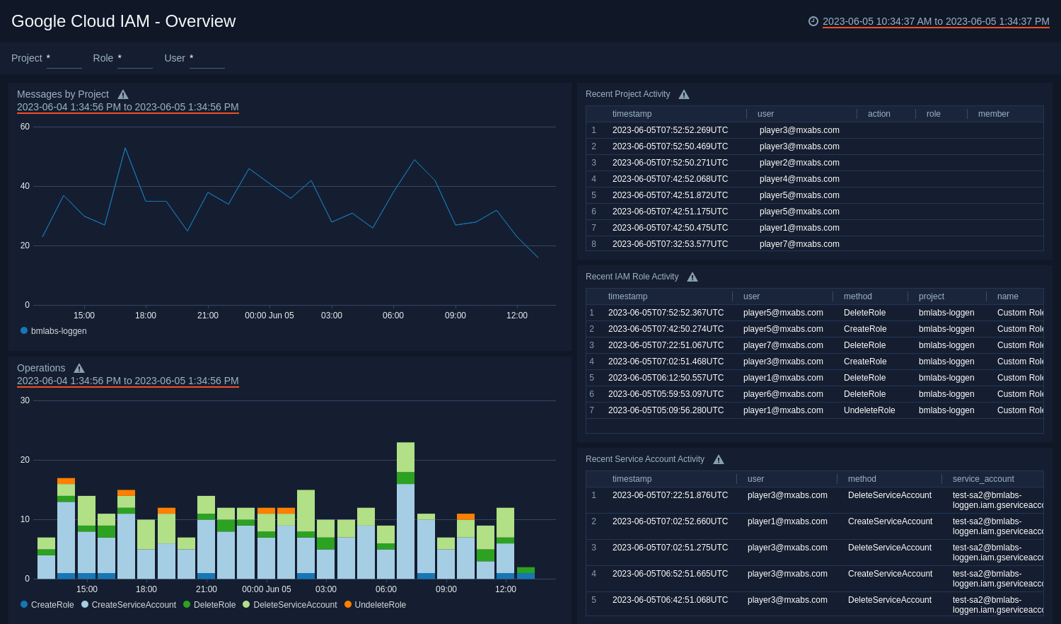
See the overview of your Google Cloud IAM including the operations, project, IAM role, and service account activities.
Messages by Project. See the count and trend of messages by project in the last 24 hours on a line chart.
Recent Project Activity. See the details of recent project activities in the last three hours including the timestamp, user, action, role, and member, displayed in a table.
Operations. See the count of operations in the last 24 hours on a stacked column chart.
Recent IAM Role Activity. See the details of recent IAM role activities in the last three hours including the timestamp, user, method, project, and name, displayed in a table.
Recent Service Account Activity. See the details of recent service account activities in the last three hours including the timestamp, user, method, and service account, displayed in a table.
Role Activityβ
See the details of IAM policy changes, user operations, role assignments, and role additions and removal.
IAM Policy Changes by Project. See the count of IAM policy changes by project in the last 24 hours on a line chart.
Role Existence. See the count and percentage of the different role existence methods in the last 24 hours on a pie chart.
User Operations. See the count of operations by different users in the last 24 hours in a table.
Role Assignments. See the count and percentage of role assignment actions in the last 24 hours on a pie chart.
Role Existence Over Time. See the count and trend of the different role existence methods in the last 24 hours on a stacked column chart.
Role Assignments Over Time. See the count and trend of the different role assignment actions in the last 24 hours on a stacked column chart.
Added Roles Over Time. See the count and trend of the different roles added in the last 24 hours on a stacked column chart.
Removed Roles Over Time. See the count and trend of the different roles removed in the last 24 hours on a stacked column chart.
Upgrade/Downgrade the Google Cloud IAM app (Optional)β
To update the app, do the following:
Next-Gen App: To install or update the app, you must be an account administrator or a user with Manage Apps, Manage Monitors, Manage Fields, Manage Metric Rules, and Manage Collectors capabilities depending upon the different content types part of the app.
- Select App Catalog.
- In the Search Apps field, search for and then select your app.
Optionally, you can identify apps that can be upgraded in the Upgrade available section. - To upgrade the app, select Upgrade from the Manage dropdown.
- If the upgrade does not have any configuration or property changes, you will be redirected to the Preview & Done section.
- If the upgrade has any configuration or property changes, you will be redirected to the Setup Data page.
- In the Configure section of your respective app, complete the following fields.
- Field Name. If you already have collectors and sources set up, select the configured metadata field name (eg _sourcecategory) or specify other custom metadata (eg: _collector) along with its metadata Field Value.
- Click Next. You will be redirected to the Preview & Done section.
Post-update
Your upgraded app will be installed in the Installed Apps folder and dashboard panels will start to fill automatically.
See our Release Notes changelog for new updates in the app.
To revert the app to a previous version, do the following:
- Select App Catalog.
- In the Search Apps field, search for and then select your app.
- To version down the app, select Revert to < previous version of your app > from the Manage dropdown.
Uninstalling the Google Cloud IAM app (Optional)β
To uninstall the app, do the following:
- Select App Catalog.
- In the π Search Apps field, run a search for your desired app, then select it.
- Click Uninstall.