Skip to main content

Okta

Thumbnail icon

Okta provides secure connections between people and your applications on any device through identity management service built for the cloud. The Sumo Logic app for Okta helps you monitor the admin actions, failed logins, successful logins, and user activities to your applications through Okta. The app consists of dashboards that give you visibility into the applications, accesses, user events, and Multi-Factor Authentication (MFA).

Log types​

The Sumo Logic collector uses Okta System Log API to get the logs of Okta System. The log types include authentication, events, and actions. For more information on the Okta log API, see here.

Sample log messages​

Click to expand
{
"actor":{
"id":"00u17b6c3rwVP7kqo1d8",
"type":"User",
"alternateId":"kyle.diedrich@company.com",
"displayName":"Kyle Diedrich",
"detailEntry":null
},
"client":{
"userAgent":{
"rawUserAgent":"PostmanRuntime/3.0.11-hotfix.2",
"os":"Unknown",
"browser":"UNKNOWN"
},
"zone":"null",
"device":"Unknown",
"id":null,
"ipAddress":"12.97.85.90",
"geographicalContext":{
"city":"San Francisco",
"state":null,
"country":"United States",
"postalCode":"94107",
"geolocation":{
"lat":37.7697,
"lon":-122.3933
}
}
},
"authenticationContext":{
"authenticationProvider":null,
"credentialProvider":null,
"credentialType":null,
"issuer":null,
"interface":null,
"authenticationStep":0,
"externalSessionId":"trsp5PU7OIoTgCOdFBgJOQWIA"
},
"displayMessage":"Delete application",
"eventType":"application.lifecycle.delete",
"outcome":{
"result":"SUCCESS",
"reason":null
},
"published":"2017-10-02T17:38:45+0000",
"securityContext":{
"asNumber":null,
"asOrg":null,
"isp":null,
"domain":null,
"isProxy":null
},
"severity":"INFO",
"debugContext":{
"debugData":{
"requestUri":"/api/v1/apps/0oa1alyz0mr8M2MoG1d8"
}
},
"legacyEventType":"app.generic.config.app_deleted",
"transaction":{
"type":"WEB",
"id":"WRzO-wWGVlYAavrUTHqwcgAABsA",
"detail":{ }
},
"uuid":"49916412-d679-4285-b3e0-d740c73e4999",
"version":"0",
"request":{
"ipChain":[
{
"ip":"12.97.85.90",
"geographicalContext":{
"city":"San Francisco",
"state":null,
"country":"United States",
"postalCode":"94107",
"geolocation":{
"lat":37.7697,
"lon":-122.3933
}
},
"version":"V4",
"source":null
},
{
"ip":"54.235.68.72",
"geographicalContext":{
"city":"Ashburn",
"state":null,
"country":"United States",
"postalCode":"20149",
"geolocation":{
"lat":39.0481,
"lon":-77.4728
}
},
"version":"V4",
"source":null
}
]
},
"target":[
{
"id":"0oa1alyz0mr8M2MoG1d8",
"type":"AppInstance",
"alternateId":"Cisco AnyConnect VPN (2)",
"displayName":"Cisco AnyConnect VPN",
"detailEntry":null
}
]
}

Sample queries​

Details of Applications Deleted
_sourceCategory = "okta" "application.lifecycle.delete"
| json field=_raw "eventType" as event_type
| where event_type = "application.lifecycle.delete"
| json field=_raw "outcome.result" as outcome_result
| json field=_raw "displayMessage" as display_message
| json field=_raw "published"as published_time
| json field=_raw "actor.displayName" as okta_user_name
| json field=_raw "actor.alternateId" as okta_user_id
| json field=_raw "actor.type"
| json field=_raw "severity" as severity
| json field=_raw "target[0].displayName" as app_name
| json field=_raw "target[0].type" as app_type
| json field=_raw "client.ipAddress" as client_ip
| json field=_raw "client.geographicalContext.city" as city
| json field=_raw "client.geographicalContext.state" as state
| json field=_raw "client.geographicalContext.country" as country
| json field=_raw "client.geographicalContext.postalCode" as postal_code
| count by app_name, okta_user_id, outcome_result, display_message
Details of MFA Deactivate Event
_sourceCategory = "okta" "user.mfa.factor.deactivate"
| json field=_raw "eventType" as event_type
| where event_type = "user.mfa.factor.deactivate"
| json field=_raw "outcome.result" as outcome_result
| json field=_raw "published" as published_time
| json field=_raw "actor.displayName" as actor
| json field=_raw "actor.alternateId" as actor_id
| json field=_raw "actor.type"
| json field=_raw "severity" as severity
| json field=_raw "client.userAgent.os" as OS
| json field=_raw "client.userAgent.browser" as browser
| json field=_raw "client.device" as device
| json field=_raw "client.ipAddress" as client_ip
| json field=_raw "client.geographicalContext.country" as country
| json field=_raw "client.geographicalContext.state" as state
| json field=_raw "client.geographicalContext.city" as city
| json field=_raw "target[0].displayName" as okta_user_name
| json field=_raw "target[0].alternateId" as okta_user_id
| count by okta_user_id, actor, outcome_result, country, state

Collection configuration and app installation​

Depending on the set up collection method, you can configure and install the app in three ways:

  • Create a new collector and install the app. Create a new Sumo Logic Cloud-to-Cloud (C2C) source under a new Sumo Logic Collector and later install the app, or
  • Use an existing collector and install the app. Create a new Sumo Logic Cloud-to-Cloud (C2C) source under an existing Sumo Logic Collector and later install the app, or
  • Use existing source and install the app. Use your existing configured Sumo Logic Cloud-to-Cloud (C2C) source and install the app.
info

Use the Cloud-to-Cloud Integration for Okta to create the source and use the same source category while installing the app. By following these steps, you can ensure that your Okta app is properly integrated and configured to collect and analyze your Okta data.

Create a new collector and install the app​

To set up collection and install the app, do the following:

note

Next-Gen App: To install or update the app, you must be an account administrator or a user with Manage Apps, Manage Monitors, Manage Fields, Manage Metric Rules, and Manage Collectors capabilities depending upon the different content types part of the app.

  1. Select App Catalog.
  2. In the 🔎 Search Apps field, run a search for your desired app, then select it.
  3. Click Install App.
    note

    Sometimes this button says Add Integration.

  4. In the Set Up Collection section of your respective app, select Create a new Collector.
    1. Collector Name. Enter a Name to display the Source in the Sumo Logic web application. The description is optional.
    2. Timezone. Set the default time zone when it is not extracted from the log timestamp. Time zone settings on Sources override a Collector time zone setting.
    3. (Optional) Metadata. Click the +Add Metadata link to add a custom log Metadata Fields. Define the fields you want to associate, each metadata field needs a name (key) and value.
      • green check circle.png A green circle with a checkmark is shown when the field exists and is enabled in the Fields table schema.
      • orange exclamation point.png An orange triangle with an exclamation point is shown when the field doesn't exist, or is disabled in the Fields table schema. In this case, you'll see an option to automatically add or enable the nonexistent fields to the Fields table schema. If a field is sent to Sumo Logic but isn’t present or enabled in the schema, it’s ignored and marked as Dropped.
    4. Click Next.
  5. Configure the source as specified in the Info box above, ensuring all required fields are included.
  6. In the Configure section of your respective app, complete the following fields.
    1. Field Name. If you already have collectors and sources set up, select the configured metadata field name (eg _sourcecategory) or specify other custom metadata (eg: _collector) along with its metadata Field Value.
  7. Click Next. You will be redirected to the Preview & Done section.

Post-installation

Once your app is installed, it will appear in your Installed Apps folder, and dashboard panels will start to fill automatically.

Each panel slowly fills with data matching the time range query received since the panel was created. Results will not immediately be available but will be updated with full graphs and charts over time.

Use an existing collector and install the app​

To set up the source in the existing collector and install the app, do the following:

note

Next-Gen App: To install or update the app, you must be an account administrator or a user with Manage Apps, Manage Monitors, Manage Fields, Manage Metric Rules, and Manage Collectors capabilities depending upon the different content types part of the app.

  1. Select App Catalog.
  2. In the 🔎 Search Apps field, run a search for your desired app, then select it.
  3. Click Install App.
    note

    Sometimes this button says Add Integration.

  4. In the Set Up Collection section of your respective app, select Use an existing Collector.
  5. From the Select Collector dropdown, select the collector that you want to set up your source with and click Next.
  6. Configure the source as specified in the Info box above, ensuring all required fields are included.
  7. In the Configure section of your respective app, complete the following fields.
    1. Field Name. If you already have collectors and sources set up, select the configured metadata field name (eg _sourcecategory) or specify other custom metadata (eg: _collector) along with its metadata Field Value.
  8. Click Next. You will be redirected to the Preview & Done section.

Post-installation

Once your app is installed, it will appear in your Installed Apps folder, and dashboard panels will start to fill automatically.

Each panel slowly fills with data matching the time range query received since the panel was created. Results will not immediately be available but will be updated with full graphs and charts over time.

Use an existing source and install the app​

To skip collection and only install the app, do the following:

note

Next-Gen App: To install or update the app, you must be an account administrator or a user with Manage Apps, Manage Monitors, Manage Fields, Manage Metric Rules, and Manage Collectors capabilities depending upon the different content types part of the app.

  1. Select App Catalog.
  2. In the 🔎 Search Apps field, run a search for your desired app, then select it.
  3. Click Install App.
    note

    Sometimes this button says Add Integration.

  4. In the Set Up Collection section of your respective app, select Skip this step and use existing source and click Next.
  5. In the Configure section of your respective app, complete the following fields.
    1. Field Name. If you already have collectors and sources set up, select the configured metadata field name (eg _sourcecategory) or specify other custom metadata (eg: _collector) along with its metadata Field Value.
  6. Click Next. You will be redirected to the Preview & Done section.

Post-installation

Once your app is installed, it will appear in your Installed Apps folder, and dashboard panels will start to fill automatically.

Each panel slowly fills with data matching the time range query received since the panel was created. Results will not immediately be available but will be updated with full graphs and charts over time.

Viewing the Okta dashboards​​

All dashboards have a set of filters that you can apply to the entire dashboard. Use these filters to drill down and examine the data to a granular level.

  • You can change the time range for a dashboard or panel by selecting a predefined interval from a drop-down list, choosing a recently used time range, or specifying custom dates and times. Learn more.
  • You can use template variables to drill down and examine the data on a granular level. For more information, see Filtering Dashboards with Template Variables.
  • Most Next-Gen apps allow you to provide the scope at the installation time and are comprised of a key (_sourceCategory by default) and a default value for this key. Based on your input, the app dashboards will be parameterized with a dashboard variable, allowing you to change the dataset queried by all panels. This eliminates the need to create multiple copies of the same dashboard with different queries.

Administrative Actions​

Shows the details of administrative actions such as the geolocation of application events, severity of events over time, application events, deactivated applications, application creation and deletion, admin accesses, and AD agent connection to Okta.

Geolocation of Application Events. See the number of application events across the world on a map in the last 24 hours.

Application Events by Severity Over Time. See the count of application events by severity in the last 24 hours on a line chart.

Application Events by Severity. See the count of application events by severity in the last 24 hours on a column chart.

Breakdown by Events. See the breakdown of administrative actions by events in the last 24 hours on a pie chart.

Deactivated Application. See the app name, user ID, outcome of access attempt, display message, and count of the deactivated applications in the last 24 hours displayed in a table.

Application Created. See the count of applications created in the last 24 hours along with the application name, user ID, message displayed, and the outcome result shown in a table.

Application Deleted. See the count of applications deleted in the last 24 hours along with the application name, user ID, message displayed, and the outcome result shown in a table.

Okta Admin Access. See the user ID, city, display message, outcome result, and count of the Okta Admin Access in the last 24 hours displayed in a table.

Connect AD Agent to Okta. See the details of connect AD agent to Okta such as the Okta user ID, outcome result, display message, and count, in the last 24 hours.

Okta-AdministrativeActions

Application Access​

Shows the details of accesses by different applications, the location of logins, top 10 active users, successful and failed accesses by applications.

Breakdown By Application. See the Okta access broken down by application in a pie chart for the last three days.

Geolocation of Application Logins. See the number of logins to the application across the world on a map for the last three days.

Top 10 Applications. See the name and count of the top 10 applications accessing Okta in the last three days in a table.

Top 10 Active users. See the name and count of the top 10 users accessing Okta the last three days displayed in a table.

Successful Application Access Over Time. See the successful application accesses over the last three days in a line chart.

Successful Distinct Application Access by User. See the successful application accesses by users over the last three days in a line chart.

Failed Application Access by Users. See the app name, user ID, outcome of access attempt, display message, and count of the failed access by users in the last three days displayed in a table.

Failed Application Access by Users over Time. See the failed accesses by users in the last three days on a line chart.

Outlier in Successful Application Access by User. See the outlier in the successful accesses in the last three days by user ID and count statistics displayed in a table.

Outlier in Failed Application Access by User. See the outlier in the failed accesses in the last three days by user ID and count statistics displayed in a table.

Okta-AdministrativeActions

Failed Login Activity​

Shows the details of failed logins to Okta such as the geolocation, country, state, OS, browser, device, top 10 users, and application.

Geolocation of Logins. See the number of failed logins across the world on a map for the last three days.

Login breakdown by Country and State. See the count of failed logins broken down by country and state in a stacked column chart on a timeline for the last three days.

Breakdown by Client OS and Browser. See the count of failed logins by browsers broken down by OS in a stacked column chart on a timeline for the last three days.

Logins Overtime. See the count of failed logins over time in the last three days on a column chart.

Login - Outlier. See the failed logins in an outlier chart on a timeline for the last three days.

Breakdown by Client Device and Browser. See the count of failed logins by browsers broken down by devices in a stacked column chart on a timeline for the last three days.

Top 10 Users by Login Attempt Count. See the top 10 users with the count of failed login attempts for the last three days in a table.

App Login. See the breakdown of failed logins by applications for the last three days on a pie chart.

Okta-AdministrativeActions

Successful Login Activity​

Shows the details of successful logins to Okta such as the device, browser, country, state, OS, geolocation, logins overtime, outlier, top 10 users, and application.

Geolocation of Logins. See the number of successful logins across the world on a map for the last three days.

Login breakdown by Country and State. See the count of successful logins broken down by country and state in a stacked column chart on a timeline for the last three days.

Breakdown by Client OS and Browser. See the count of successful logins by browsers broken down by OS in a stacked column chart on a timeline for the last three days.

Logins Overtime. See the count of successful logins over time in the last three days on a column chart.

Login - Outlier. See the successful logins in an outlier chart on a timeline for the last three days.

Breakdown by Client Device and Browser. See the count of successful logins by browsers broken down by devices in a stacked column chart on a timeline for the last three days.

Top 10 Users by Login Count. See the top 10 users with the count of successful logins for the last three days in a table.

App Login. See the breakdown of successful logins by applications for the last three days on a pie chart.

Okta-AdministrativeActions

User Activity​

Shows the details of user activity such as the geolocation, top 10 users, user events, events by users, events by severity, password resets, password updates, and user account locks.

Geolocation of User Activity. See the number of user activities across the world on a map for the last 24 hours.

Top 10 Active Users. See the top 10 active users in the last 24 hours displayed on a bar chart.

User Events Breakdown. See the breakdown of user events in the last 24 hours on a pie chart.

Events by User. See the count of events per user in the last 24 hours on a column chart.

User Events by Severity. See the count of user events by severity for the last 24 hours on a column chart.

Events by Severity Over Time. See the count of events by severity for the last 24 hours on a line chart.

Password Reset Event. See the details of password reset events such as the username, actor, outcome result, country, state, and count, in the last 24 hours displayed in a table.

Password Update Event. See the details of password update events such as the username, actor, outcome result, country, state, and count, in the last 24 hours displayed in a table.

User Account Lock. See the details of locked user accounts in the last 24 hours such as the actor, actor ID, outcome result, displayed message, and count, shown in a table.

Okta-AdministrativeActions

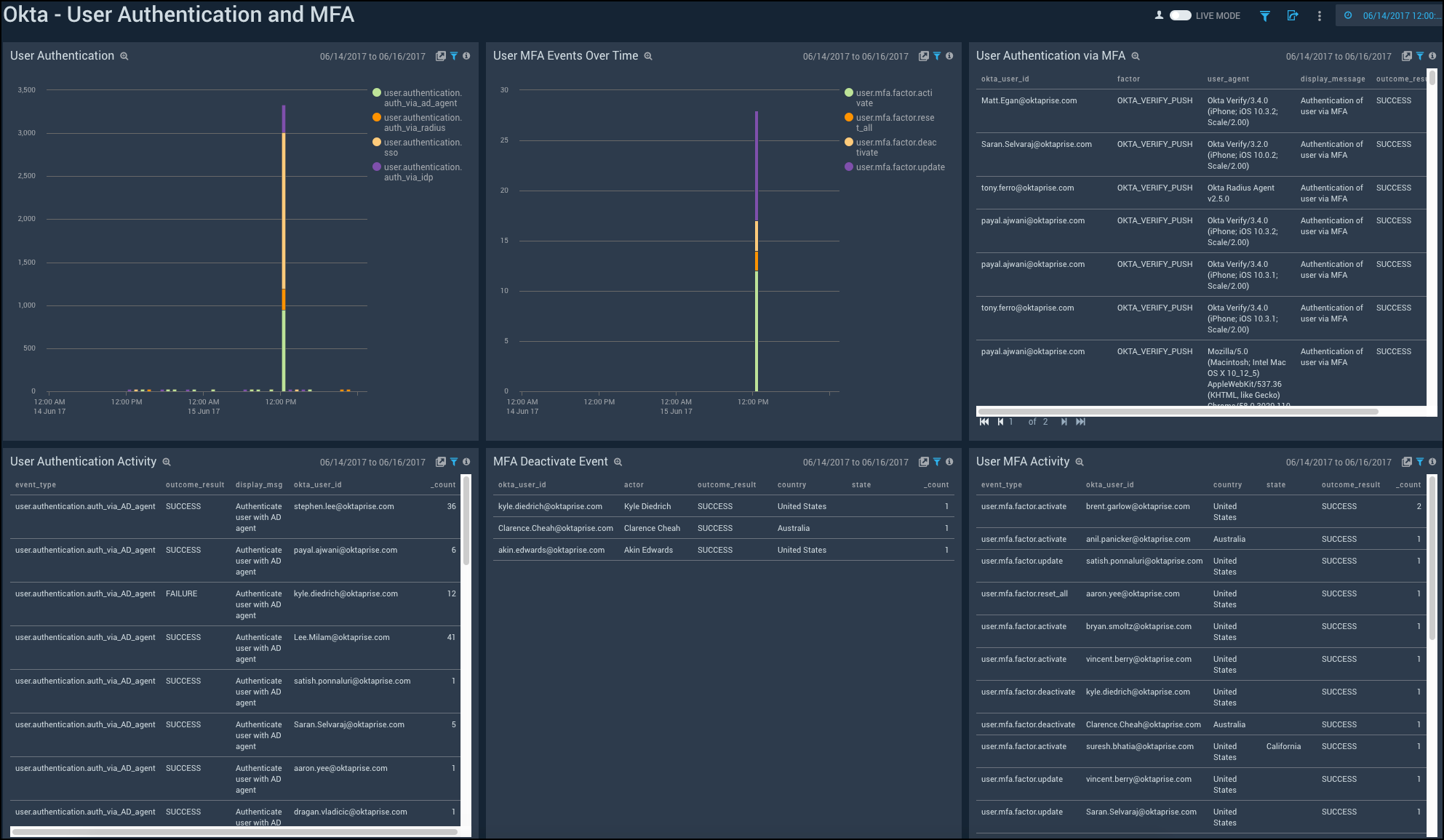
User Authentication and MFA​

Shows the details of user authentication and Multi-Factor Authentication (MFA) activities such as the user authentication over time, MFA events, MFA deactivation, and user authentication using MFA.

User Authentication. See the count of user authentication in the last 24 hours on a column chart.

User MFA Events Over Time. See the count of user MFA events in the last 24 hours on a column chart.

User Authentication via MFA. See the details of user authentication using MFA such as the user ID, factor, user agent, display message, outcome result, and count, in the last 24 hours displayed in a table.

User Authentication Activity. See the count of user authentication activities in the last 24 hours on a stacked column chart.

MFA Deactivate Event. See the details of MFA deactivate event in the last 24 hours such as the user ID, actor, outcome result, country, state, and count, shown in a table.

User MFA Activity. See the details of user MFA activities such as the event type, result, reason, user ID, username, and count, in the last 24 hours, displayed in a table.

Okta-AdministrativeActions

Upgrade/Downgrade the Okta app (Optional)​

To update the app, do the following:

note

Next-Gen App: To install or update the app, you must be an account administrator or a user with Manage Apps, Manage Monitors, Manage Fields, Manage Metric Rules, and Manage Collectors capabilities depending upon the different content types part of the app.

  1. Select App Catalog.
  2. In the Search Apps field, search for and then select your app.
    Optionally, you can identify apps that can be upgraded in the Upgrade available section.
  3. To upgrade the app, select Upgrade from the Manage dropdown.
    1. If the upgrade does not have any configuration or property changes, you will be redirected to the Preview & Done section.
    2. If the upgrade has any configuration or property changes, you will be redirected to the Setup Data page.
    3. In the Configure section of your respective app, complete the following fields.
      1. Field Name. If you already have collectors and sources set up, select the configured metadata field name (eg _sourcecategory) or specify other custom metadata (eg: _collector) along with its metadata Field Value.
    4. Click Next. You will be redirected to the Preview & Done section.

Post-update

Your upgraded app will be installed in the Installed Apps folder and dashboard panels will start to fill automatically.

note

See our Release Notes changelog for new updates in the app.

To revert the app to a previous version, do the following:

  1. Select App Catalog.
  2. In the Search Apps field, search for and then select your app.
  3. To version down the app, select Revert to < previous version of your app > from the Manage dropdown.

Uninstalling the Okta app (Optional)​

To uninstall the app, do the following:

  1. Select App Catalog.
  2. In the 🔎 Search Apps field, run a search for your desired app, then select it.
  3. Click Uninstall.
Status
Legal
Privacy Statement
Terms of Use
CA Privacy Notice

Copyright © 2026 by Sumo Logic, Inc.