Skip to main content

Carbon Black Cloud

thumbnail icon

The Carbon Black Cloud app analyzes alert and event data from Endpoint Standard and Enterprise EDR products and provides comprehensive visibility into the security posture of your endpoints, enabling you to determine the effects of breaches in your environment. The app provides visibility into key endpoint security data with pre-configured dashboards for alerts, threats intelligence, feeds, sensors, alerts, users, hosts, processes, IOCs, devices and network status.

Log types​

The Carbon Black Cloud app uses the following Carbon Black Cloud log types:

  • Alert Data
  • Event Data

Sample log messages​

For sample log messages, see Data Samples section in VMware help.

Sample queries​

Endpoint Standard​

Alerts
_sourceCategory=CBCloud
| json field=_raw "id", "alert_url" , "severity", "device_name","device_username", "device_target_value", "threat_id", "device_os", "type", "sensor_action", "process_name", "reason", "backend_timestamp","ttps" as alert_id, alert_url ,severity ,device_name, user,target_priority, incident_id, device_os, type, sensor_action, process_name, reason, backend_timestamp,ttps nodrop
| where type ="CB_ANALYTICS"
| where !(ttps matches "[]") AND !isNull(ttps)
| extract field=ttps "\"(?<indicators>.*?)\"(,|\])" multi nodrop
| count by alert_id
| count
Events
_sourceCategory = CBCloud
| json field=_raw "event_origin", "event_id", "event_description", "alert_id", "process_cmdline" as event_origin, event_id, event_description, alert_id, process_cmdline
| where event_origin="NGAV"
| count by event_origin, event_id, event_description, alert_id, process_cmdline

Enterprise EDR​

Events
_sourceCategory = CBCloud
| json field=_raw "event_origin", "process_guid", "process_cmdline", "parent_cmdline", "process_username" as event_origin, process_guid, process_cmdline, parent_cmdline, process_username nodrop
| where event_origin="EDR"
| count by event_origin, process_guid, process_cmdline, parent_cmdline, process_username
Alerts
_sourceCategory=CBCloud WATCHLIST
| json field=_raw "id", "alert_url" , "severity", "device_name","device_username", "device_target_value", "threat_id", "device_os", "type", "sensor_action", "process_name", "reason", "backend_timestamp","ioc_id" as alert_id, alert_url ,severity ,device_name, user,target_priority, incident_id, device_os, type, sensor_action, process_name, reason, backend_timestamp,ioc_id nodrop //s3
| where type ="WATCHLIST"
| count by alert_id
| count

Collection configuration and app installation​

Depending on the set up collection method, you can configure and install the app in three ways:

  • Create a new collector and install the app. Create a new Sumo Logic Cloud-to-Cloud (C2C) source under a new Sumo Logic Collector and later install the app, or
  • Use an existing collector and install the app. Create a new Sumo Logic Cloud-to-Cloud (C2C) source under an existing Sumo Logic Collector and later install the app, or
  • Use existing source and install the app. Use your existing configured Sumo Logic Cloud-to-Cloud (C2C) source and install the app.
info

Use the Cloud-to-Cloud Integration for Carbon Black Cloud to create the source and use the same source category while installing the app. By following these steps, you can ensure that your Carbon Black Cloud app is properly integrated and configured to collect and analyze your Carbon Black Cloud data.

Create a new collector and install the app​

To set up collection and install the app, do the following:

note

Next-Gen App: To install or update the app, you must be an account administrator or a user with Manage Apps, Manage Monitors, Manage Fields, Manage Metric Rules, and Manage Collectors capabilities depending upon the different content types part of the app.

  1. Select App Catalog.
  2. In the 🔎 Search Apps field, run a search for your desired app, then select it.
  3. Click Install App.
    note

    Sometimes this button says Add Integration.

  4. In the Set Up Collection section of your respective app, select Create a new Collector.
    1. Collector Name. Enter a Name to display the Source in the Sumo Logic web application. The description is optional.
    2. Timezone. Set the default time zone when it is not extracted from the log timestamp. Time zone settings on Sources override a Collector time zone setting.
    3. (Optional) Metadata. Click the +Add Metadata link to add a custom log Metadata Fields. Define the fields you want to associate, each metadata field needs a name (key) and value.
      • green check circle.png A green circle with a checkmark is shown when the field exists and is enabled in the Fields table schema.
      • orange exclamation point.png An orange triangle with an exclamation point is shown when the field doesn't exist, or is disabled in the Fields table schema. In this case, you'll see an option to automatically add or enable the nonexistent fields to the Fields table schema. If a field is sent to Sumo Logic but isn’t present or enabled in the schema, it’s ignored and marked as Dropped.
    4. Click Next.
  5. Configure the source as specified in the Info box above, ensuring all required fields are included.
  6. In the Configure section of your respective app, complete the following fields.
    1. Field Name. If you already have collectors and sources set up, select the configured metadata field name (eg _sourcecategory) or specify other custom metadata (eg: _collector) along with its metadata Field Value.
  7. Click Next. You will be redirected to the Preview & Done section.

Post-installation

Once your app is installed, it will appear in your Installed Apps folder, and dashboard panels will start to fill automatically.

Each panel slowly fills with data matching the time range query received since the panel was created. Results will not immediately be available but will be updated with full graphs and charts over time.

Use an existing collector and install the app​

To set up the source in the existing collector and install the app, do the following:

note

Next-Gen App: To install or update the app, you must be an account administrator or a user with Manage Apps, Manage Monitors, Manage Fields, Manage Metric Rules, and Manage Collectors capabilities depending upon the different content types part of the app.

  1. Select App Catalog.
  2. In the 🔎 Search Apps field, run a search for your desired app, then select it.
  3. Click Install App.
    note

    Sometimes this button says Add Integration.

  4. In the Set Up Collection section of your respective app, select Use an existing Collector.
  5. From the Select Collector dropdown, select the collector that you want to set up your source with and click Next.
  6. Configure the source as specified in the Info box above, ensuring all required fields are included.
  7. In the Configure section of your respective app, complete the following fields.
    1. Field Name. If you already have collectors and sources set up, select the configured metadata field name (eg _sourcecategory) or specify other custom metadata (eg: _collector) along with its metadata Field Value.
  8. Click Next. You will be redirected to the Preview & Done section.

Post-installation

Once your app is installed, it will appear in your Installed Apps folder, and dashboard panels will start to fill automatically.

Each panel slowly fills with data matching the time range query received since the panel was created. Results will not immediately be available but will be updated with full graphs and charts over time.

Use an existing source and install the app​

To skip collection and only install the app, do the following:

note

Next-Gen App: To install or update the app, you must be an account administrator or a user with Manage Apps, Manage Monitors, Manage Fields, Manage Metric Rules, and Manage Collectors capabilities depending upon the different content types part of the app.

  1. Select App Catalog.
  2. In the 🔎 Search Apps field, run a search for your desired app, then select it.
  3. Click Install App.
    note

    Sometimes this button says Add Integration.

  4. In the Set Up Collection section of your respective app, select Skip this step and use existing source and click Next.
  5. In the Configure section of your respective app, complete the following fields.
    1. Field Name. If you already have collectors and sources set up, select the configured metadata field name (eg _sourcecategory) or specify other custom metadata (eg: _collector) along with its metadata Field Value.
  6. Click Next. You will be redirected to the Preview & Done section.

Post-installation

Once your app is installed, it will appear in your Installed Apps folder, and dashboard panels will start to fill automatically.

Each panel slowly fills with data matching the time range query received since the panel was created. Results will not immediately be available but will be updated with full graphs and charts over time.

Viewing Carbon Black Cloud dashboards​​

All dashboards have a set of filters that you can apply to the entire dashboard. Use these filters to drill down and examine the data to a granular level.

  • You can change the time range for a dashboard or panel by selecting a predefined interval from a drop-down list, choosing a recently used time range, or specifying custom dates and times. Learn more.
  • You can use template variables to drill down and examine the data on a granular level. For more information, see Filtering Dashboards with Template Variables.
  • Most Next-Gen apps allow you to provide the scope at the installation time and are comprised of a key (_sourceCategory by default) and a default value for this key. Based on your input, the app dashboards will be parameterized with a dashboard variable, allowing you to change the dataset queried by all panels. This eliminates the need to create multiple copies of the same dashboard with different queries.

Overview​

The Carbon Black Cloud - Overview dashboard provides a high-level view of the state of your network infrastructure and systems. The panels highlight detected threats, hosts, top feeds and IOC’s, top processes, top watchlists, and alert trends.

Use this dashboard to:

  • Monitor potential threats.
  • Determine the top processes and threat indicators.
  • Track alerts.
  • Monitor hosts, users, watchlists and feeds.
Carbon_Black_Cloud dashboards

Endpoint Standard - Overview​

The Carbon Black Cloud - Endpoint Standard - Overview dashboard gives a quick overview of the Alerts, devices and TTPs.

Use this dashboard to:

  • See a count of items of interest (Devices, Alerts, TTPs, etc.)
  • An overview of top users, processes, and devices
Carbon_Black_Cloud dashboards

Endpoint Standard - Alert Summary​

The Carbon Black Cloud - Endpoint Standard - Alert Summary gives you summary of alerts in table format, and provides enriched data by correlating alerts with events metadata.

Carbon_Black_Cloud dashboards

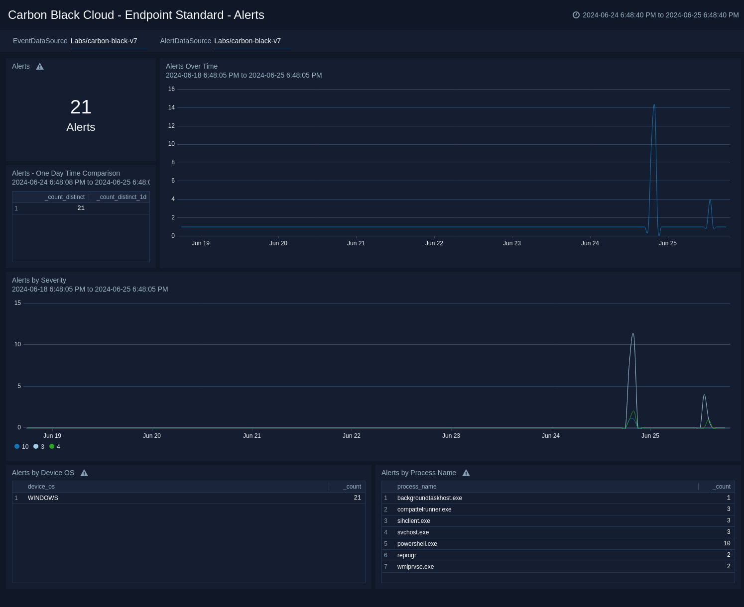
Endpoint Standard - Alerts​

The Carbon Black Cloud - Endpoint Standard - Alerts dashboard provides insight into the Alert trends over time.

Use this dashboard to:

  • See Alert trends over time by severity and category
  • Top Alerted processes
  • Alerts by OS
Carbon_Black_Cloud dashboards

Endpoint Standard - Device​

The Carbon Black Cloud - Endpoint Standard - Device dashboard gives an overview of the top alerting devices with breakdowns by OS and process.

Use this dashboard to:

  • See top devices by Alerts
  • See Alerts by device over time
  • See a breakdown of devices by OS and Process counts
Carbon_Black_Cloud dashboards

Endpoint Standard - TTPs​

The Carbon Black Cloud - Endpoint Standard - TTPs dashboard provides a high level overview of the TTPs with breakdowns by TTP, Severity, Device, Process, and Threat Actors.

Use this dashboard to:

  • See which TTPs are the most prevalent
  • Identify any spikes in malicious activity
  • Help tune new policies and reduce false positives
Carbon_Black_Cloud dashboards

Enterprise EDR - Overview​

The Carbon Black Cloud - Enterprise EDR - Overview dashboard gives a quick overview of the Alerts, devices and IOCs.

Use this dashboard to:

  • See a count of items of interest (Devices, Alerts, IOCs, etc.)
  • An overview of top users, processes, and devices
Carbon_Black_Cloud dashboards

Enterprise EDR - Alert Summary​

The Carbon Black - EDR - Alert Summary dashboard provides detailed information on the alerts in your environment, including alerts by mode, OS, report, and groups. The panels also show alert trends, recent alerts, and top users.

Use this dashboard to:

  • Monitor alert activity and identify spikes.
  • Monitor alerts triggered after a critical issue.
  • Track users who trigger a high number of alerts.
Carbon_Black_Cloud dashboards

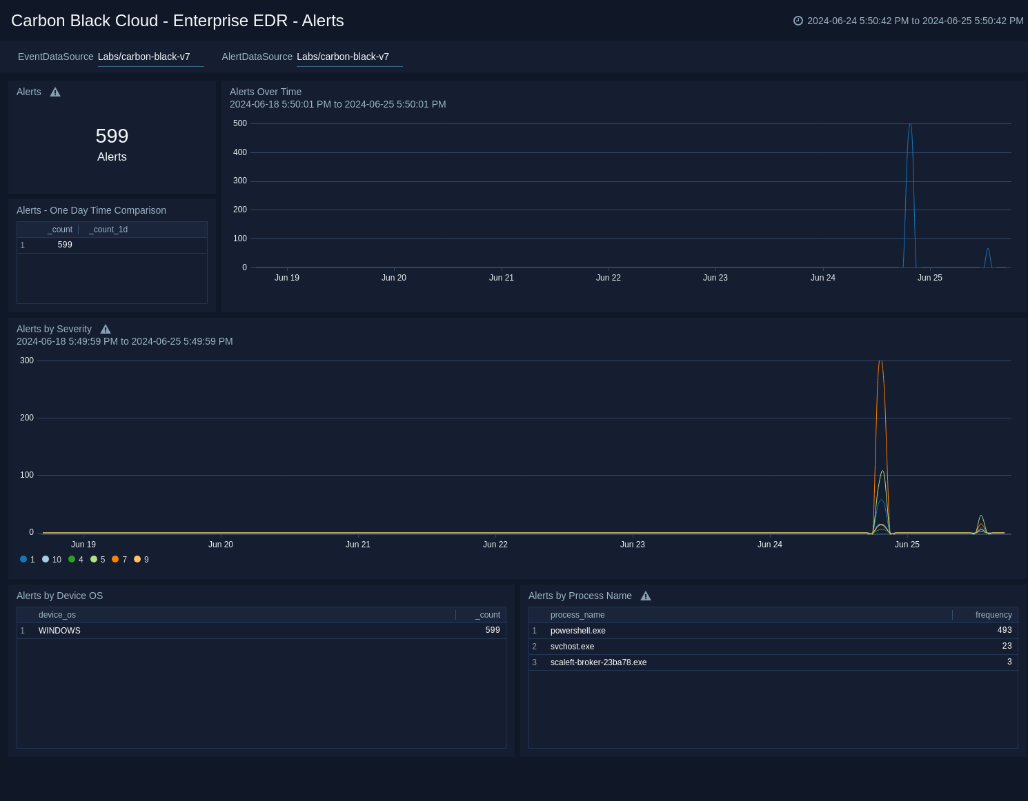
Enterprise EDR - Alerts​

The Carbon Black Cloud - Enterprise EDR - Alerts dashboard provides insight into the Alert trends over time.

Use this dashboard to:

  • See Alert trends over time by severity and category
  • Top Alerted processes
  • Alerts by OS
Carbon_Black_Cloud dashboards

Enterprise EDR - Device​

The Carbon Black Cloud - Enterprise EDR - Device dashboard gives an overview of the top alerting devices with breakdowns by OS and process.

Use this dashboard to:

  • See top devices by Alerts
  • See Alerts by device over time
  • See a breakdown of devices by OS and Process counts
Carbon_Black_Cloud dashboards

Enterprise EDR - IOCs​

The Carbon Black Cloud - Enterprise EDR - IOCs dashboard provides a high level overview of the IOCs with breakdowns by IOC, Severity, Device, Process, and Threat Actors.

Use this dashboard to:

  • See which indicators are the most prevalent
  • Identify any spikes in malicious activity
  • Help tune new policies and reduce false positives
Carbon_Black_Cloud dashboards

Upgrade/Downgrade the Carbon Black Cloud app (Optional)​

To update the app, do the following:

note

Next-Gen App: To install or update the app, you must be an account administrator or a user with Manage Apps, Manage Monitors, Manage Fields, Manage Metric Rules, and Manage Collectors capabilities depending upon the different content types part of the app.

  1. Select App Catalog.
  2. In the Search Apps field, search for and then select your app.
    Optionally, you can identify apps that can be upgraded in the Upgrade available section.
  3. To upgrade the app, select Upgrade from the Manage dropdown.
    1. If the upgrade does not have any configuration or property changes, you will be redirected to the Preview & Done section.
    2. If the upgrade has any configuration or property changes, you will be redirected to the Setup Data page.
    3. In the Configure section of your respective app, complete the following fields.
      1. Field Name. If you already have collectors and sources set up, select the configured metadata field name (eg _sourcecategory) or specify other custom metadata (eg: _collector) along with its metadata Field Value.
    4. Click Next. You will be redirected to the Preview & Done section.

Post-update

Your upgraded app will be installed in the Installed Apps folder and dashboard panels will start to fill automatically.

note

See our Release Notes changelog for new updates in the app.

To revert the app to a previous version, do the following:

  1. Select App Catalog.
  2. In the Search Apps field, search for and then select your app.
  3. To version down the app, select Revert to < previous version of your app > from the Manage dropdown.

Uninstalling the Carbon Black Cloud app (Optional)​

To uninstall the app, do the following:

  1. Select App Catalog.
  2. In the 🔎 Search Apps field, run a search for your desired app, then select it.
  3. Click Uninstall.
Status
Legal
Privacy Statement
Terms of Use
CA Privacy Notice

Copyright © 2025 by Sumo Logic, Inc.