Kafka 클러스터 운영에 대한 심층 가시성
포괄적인 Kafka 노드 모니터링
Kafka 브로커 및 ZooKeeper 노드에 대한 포괄적인 모니터링으로 요청, 응답, 처리량, 연결, 세션, 파티션, 컨트롤러, 리소스 사용률에 대한 인사이트를 확보할 수 있습니다.

Kafka 토픽에 대한 인사이트 확보
Kafka 토픽의 처리량 및 파티션에 대한 인사이트를 제공합니다.
레플리케이션 모니터링
Kafka 클러스터의 레플리카 상태를 파악할 수 있습니다.

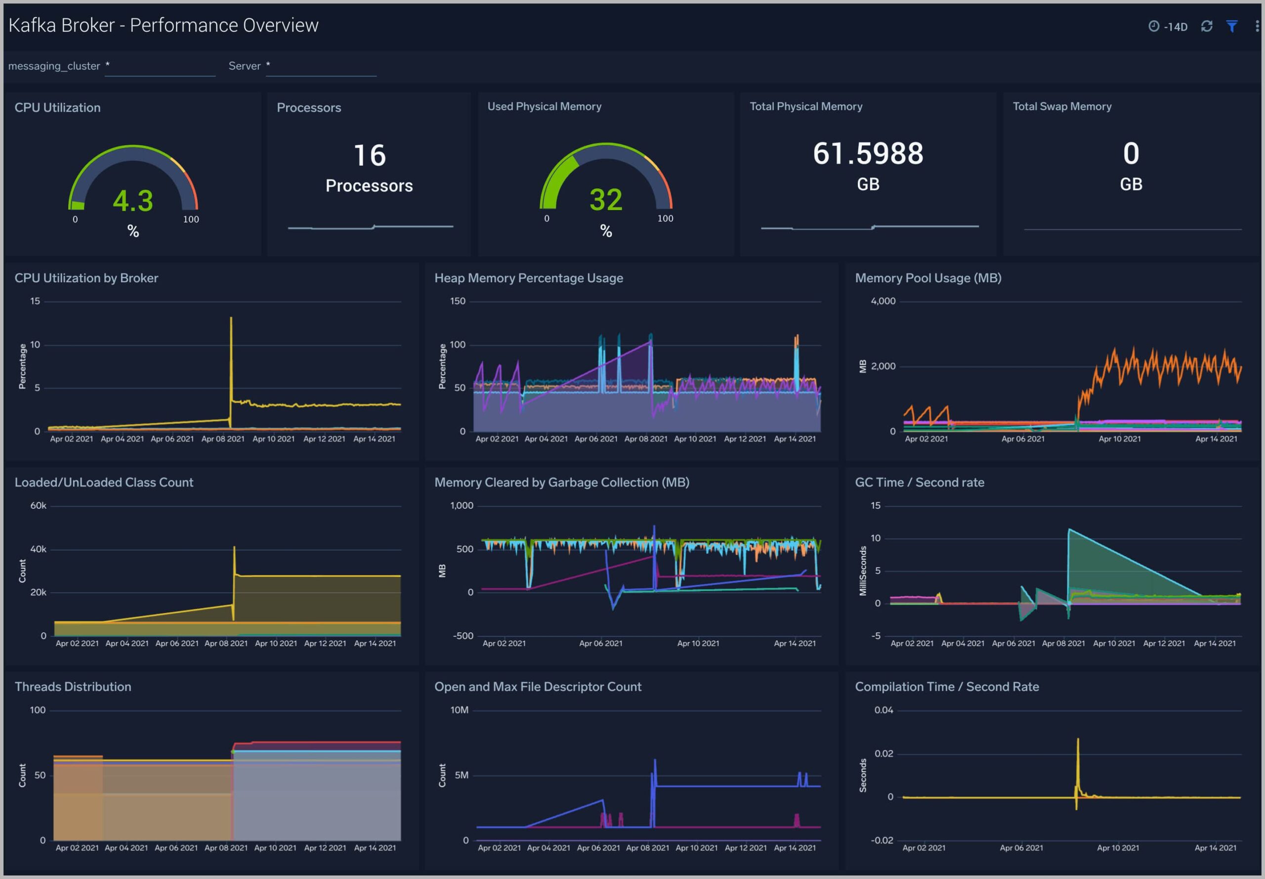
Kafka 브로커 모니터링
Kafka 브로커 전반의 파티션, 활성 컨트롤러, 리더, 처리량, 네트워크 상태에 대한 상세 보기와 요약 보기를 제공합니다.
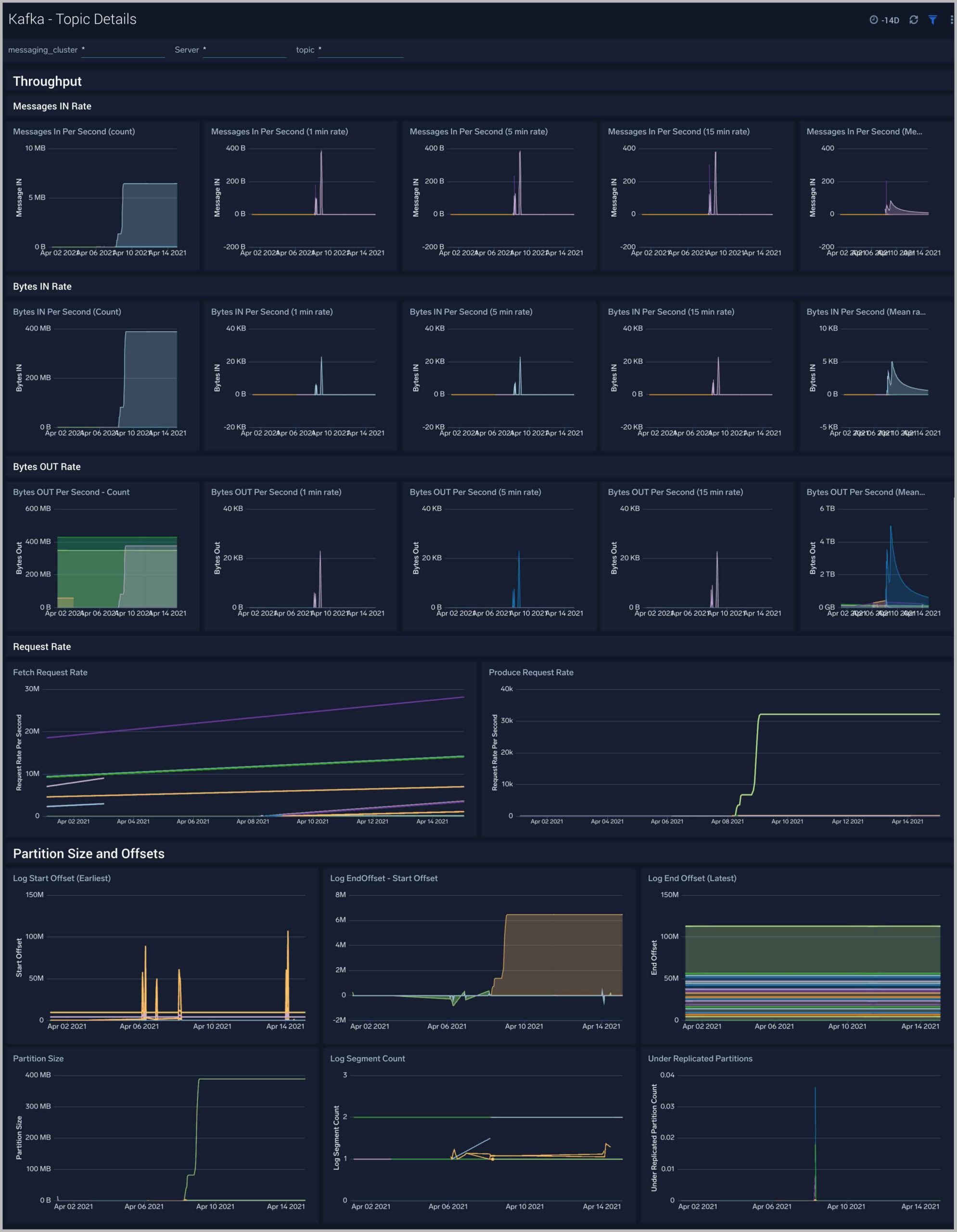
Kafka 토픽 모니터링
Kafka 브로커, 토픽, 클러스터의 처리량, 파티션 크기, 오프셋에 대한 상세 보기와 요약 보기를 제공합니다.


Kafka 알림
사전 패키지된 Sumo Logic 알림은 Kafka 클러스터 모니터링을 지원하며, Sumo Logic 모니터를 기반으로 메트릭과 로그를 활용합니다. 높은 리소스 사용률, 디스크 사용량, 오류, 연결 실패, 미복제 및 오프라인 파티션, 사용 불가능한 레플리카, 컨슈머 레플리카 지연 등 주요 조건에 대한 사전 설정된 임곗값이 포함되어 있습니다.