Alle Ihre Daten an einem Ort. Die Vorteile der zentralisierten Protokollierung.
Sumo Logic sammelt und sichert alle Ihre Daten in einer einheitlichen Plattform, so dass sie immer online und durchsuchbar sind. Mit fortschrittlichen Analysen können Sie Fehler schnell beheben und die Ursachen ermitteln und so die mittlere Zeit bis zur Wiederherstellung (MTTR) verkürzen.

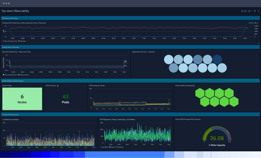
Vollständige Sichtbarkeit
Einheitliche Protokolle, Ereignisse, Metriken und Traces rationalisieren die Datenanalyse und ermöglichen schnellere und genauere Einblicke. Vorkonfigurierte Dashboards bieten sofortigen Überblick über den gesamten Stack, während Funktionen wie Partitionen und geplante Ansichten sicherstellen, dass sich die Benutzer auf die wichtigsten Datensätze konzentrieren können.
Leistungsstarke Protokollabfragen
Tiefgreifende Einblicke durch robuste Protokollabfragen aller Datensätze beschleunigen die Erkennung von Bedrohungen und die Optimierung der Anwendungsperformance. Mobot mit Query Agent verwandelt alltägliche Sprache in verwertbare Protokollabfragen, ohne dass eine komplexe Syntax erforderlich ist.


Erweiterte Analysen
Umfassende Überwachung und Warnmeldungen nutzen maschinelles Lernen, um Bedrohungen zu untersuchen und Leistungsprobleme schneller zu beheben. Patentierte Funktionen wie Log Compare, Log Reduce, Outlier Detection und eine flexible Abfragesprache helfen, die Ursache eines Betriebs- oder Sicherheitsproblems schnell zu finden.
Erkenntnisse in Echtzeit
Umfangreiche Datenvisualisierung auf standardmäßigen oder benutzerdefinierten Dashboards hilft bei der Visualisierung von Protokolldaten. Erhalten Sie tiefe Einblicke in Leistung und Sicherheit mit unserer auf maschinellem Lernen basierenden Erkennung von Bedrohungen, integrierter Korrelation von Bedrohungsdaten und tiefgreifenden suchbasierten Untersuchungen.


Zuverlässigkeitsmanagement
Mit der leistungsstarken Protokollsuche und -abfrage können Sie SLIs und SLOs in Echtzeit erstellen, um goldene Signale wie Latenz und Fehler zu überwachen, die das Benutzererlebnis beeinträchtigen können. Sie verfügen über genaue Informationen, um datengestützte Entscheidungen zu treffen und ein Gleichgewicht zwischen Zuverlässigkeit und Innovation herzustellen.
Skalierbare und sichere Logverwaltung und -Analyse
Erleben Sie unbegrenzte Skalierbarkeit und geringen Verwaltungsaufwand mit der modernen, mandantenfähigen SaaS-Analyseplattform von Sumo Logic, die auf Protokollen basiert. Sie ist ideal für Betriebs- und Sicherheitsteams, um Kunden zuverlässige und sichere moderne Anwendungen zu liefern.

Einheitliche Plattform, unbegrenzte Skalierbarkeit
Verschaffen Sie sich einen einheitlichen Einblick in alle Anwendungs- und Infrastrukturdaten in lokalen und Cloud-Umgebungen (AWS, GCP, Azure und mehr). Unsere Cloud-native Observability- und Sicherheitsplattform skaliert nahtlos mit der Nachfrage und stellt sicher, dass keine Daten verloren gehen.

Datenerhebung
Erstellen Sie Log-Analysen aus jeder beliebigen Datenquelle – hybrid, in der Cloud, on-prem – mit OpenTelemetry und einer breiten Palette an sofort einsetzbaren Integrationen für Cloud-Anbieter, Container, Datenbanken und webbasierte Server. Sie verlieren niemals Ihre Daten.

Sichere Datenspeicherung und -aufbewahrung
Sumo Logic ist eine sichere Cloud-Plattform mit einem robusten Portfolio an Sicherheits- und Compliance-Zertifizierungen, darunter SOC 2.0, FedRAMP Ready, PCI DSS, HIPAA, Masking und Encryption-at-rest und -in-motion.

Kostenfreier Daten-Ingest und Credit-Lizensierung
Die flexible Lizensierung entkoppelt den Log-Ingest von den Budgets, wodurch Datenlücken beim Troubleshooting vermieden werden Mit der Zero-Dollar-Ingest-Funktion können Sie alle Ihre Protokolldaten einlesen und zahlen nur für die Erkenntnisse, die Sie durch die Abfrage der Plattform gewinnen. Maximieren Sie Ihre Analysen und vermeiden Sie Budgetverschwendung, indem Sie die größtmögliche Leistung für Ihr Geld erhalten.
Zusätzliche Ressourcen
Die neue Ära der Observability: Warum Protokolle wichtiger sind als je zuvor
Alles, was Sie über Log-Management wissen müssen
Log-Analyse: von ganzen Tagen zu 30 Minuten
82 % weniger Ausfallzeiten: verbesserte organisatorische Effizienz mit Sumo Logic
Sumo Logic und AWS: Warum Protokolle der Schlüssel zum Erfolg sind
Sind Sie auf einen technischen Ausfall vorbereitet?
FAQ
Haben Sie noch Fragen?
Die Log-Analyse analysiert Protokolldaten aus verschiedenen Quellen, um die Leistung und Sicherheit von Anwendungs- und Infrastrukturumgebungen zu verstehen und zu verbessern.
Zu den Anwendungsfällen der Log-Analyse gehören:
- Zentralisierte Log-Aggregation: Unternehmen sammeln und aggregieren alle ihre Protokolle von verschiedenen Systemen und Tools an einem einzigen Ort. Mit zentralisierten Protokollierungstools können Unternehmen ihre betriebliche Effizienz verbessern, indem sie potenzielle Datensilos und doppelte IT-Tools beseitigen und stattdessen auf die Prinzipien der Cloud setzen, die eine höhere Skalierbarkeit und Zugänglichkeit bieten.
- Erkennen und Beheben von technischen Problemen: Protokolldaten helfen bei der Identifizierung der Ursache von technischen Problemen wie Serverabstürzen oder Netzwerkausfällen.
- Überwachung der Systemleistung: Mit Protokolldaten können Sie die Systemleistung überwachen, z. B. die CPU- und Speichernutzung, und potenzielle Probleme erkennen, bevor sie kritisch werden.
- Sicherheit und Erkennung von Bedrohungen: Protokolldaten helfen bei der Erkennung von Sicherheitsbedrohungen, wie z.B. Malware-Infektionen oder unautorisierte Zugriffsversuche.
- Auditing und Einhaltung von Vorschriften: Protokolldaten helfen Unternehmen bei der Einhaltung gesetzlicher Vorschriften und Compliance-Anforderungen, indem sie eine Aufzeichnung der zu prüfenden Aktivitäten liefern.
- Optimierung des Kundenerlebnisses: Protokolldaten zeichnen auf, wie Kunden mit den Produkten oder Dienstleistungen eines Unternehmens interagieren, und identifizieren Verbesserungsmöglichkeiten.
- Business Intelligence und Datenanalyse: Protokolldaten bieten Einblicke in den Geschäftsbetrieb und ermöglichen datengesteuerte Entscheidungen.
Log-Management und Log-Analyse sind verwandt, beziehen sich aber auf unterschiedliche Aspekte der Arbeit mit Protokolldaten. Log-Management bezieht sich auf die Prozesse und Tools, die zum Sammeln, Speichern und Verwalten von Protokolldaten verwendet werden.
Log-Analyse bezeichnet den Prozess der Analyse von Protokolldaten, um Erkenntnisse zu gewinnen und nützliche Informationen zu generieren. Das Ziel der Log-Analyse ist die Verwendung von Protokolldaten, um die Effizienz und Effektivität eines Unternehmens zu verbessern, Probleme zu identifizieren und zu beheben und den Zustand und die Leistung von Systemen zu überwachen.
Zu den Vorteilen der Log-Analyse gehören:
- Verbesserte Leistung: Durch die Analyse von Protokolldaten können Unternehmen technische Probleme schneller erkennen und beheben und so die Gesamtleistung des Systems verbessern.
- Verbesserte Sicherheit: Log-Analysen helfen Unternehmen, Sicherheitsbedrohungen und -verletzungen zu erkennen und Maßnahmen zu ergreifen, um diese Ereignisse zu verhindern oder abzuschwächen.
- Bessere Entscheidungsfindung: Protokolldaten bieten wertvolle Einblicke in Geschäftsabläufe und Kundenverhalten und ermöglichen es Unternehmen, datengestützte Entscheidungen zu treffen.
- Compliance: Log-Analysen helfen Unternehmen bei der Einhaltung von Vorschriften und Compliance-Anforderungen, indem sie eine Aufzeichnung der zu prüfenden Aktivitäten liefern.
- Kosteneinsparungen: Das schnelle Erkennen und Lösen technischer Probleme hilft Unternehmen, Ausfallzeiten zu reduzieren und die Kosten für die Lösung zu minimieren.
- Verbessertes Kundenerlebnis: Protokolldaten helfen zu verstehen, wie Kunden mit Ihren Produkten oder Dienstleistungen interagieren, und zeigen Möglichkeiten zur Verbesserung auf
Sumo Logic verfügt über drei verschiedene Arten von Datenkollektoren:
- Gehostete Kollektoren befinden sich in der Cloud für eine nahtlose Verbindung zu Cloud-Diensten
- Installierte Kollektoren sind auf einem lokalen Rechner installiert.
- OpenTelemetry Distribution ist ein installierter Agent für alle Daten, die vollständig mit opentelemetry-collector-builder erstellt wurden, und bietet einen einzigen, einheitlichen Agenten, um Logs, Metriken, Traces und Metadaten an Sumo Logic zu senden.
DevSecOps-Teams müssen eine Vielzahl von Daten über die Benutzererfahrung und die Bedrohungsumgebungen sammeln. Indem Sie sowohl Sicherheits- als auch Beobachtungsdaten protokollieren und analysieren, können Sie eine Vielzahl von Problemen wie Leistungsprobleme, Schwachstellen und Sicherheitsverstöße besser erkennen und beheben, was zu einer höheren Qualität der Erfahrung führt.
Mit Sumo Logic können Sie Protokolle mithilfe von Hunderten von sofort einsatzbereiten Integrationen erfassen, darunter:
- Cloud-Anbieter wie AWS, Azure und GCP
- Container wie Kubernetes und Docker
- Datenbankserver wie Oracle und MongoDB
- Webbasierte Server wie Apache und NGINX
- Sicherheitsanwendungen wie Okta und Zacaler
- Produktivitäts-Tools wie Salesforce, Jira und Zoom
