Redis データベースクラスターの運用を詳細に可視化
Redis データのログとメトリクスの統合
データベースクラスターの状態を監視
クラスターの状態とリソースの使用状況に関する分析情報を取得
特定のインスタンスの正常性を素早く把握

Redis ULM の概要
Redis ULM – 概要ダッシュボードでは、Redis サーバーの状態、エラーログ、データベースメトリクスを一目で確認できます。
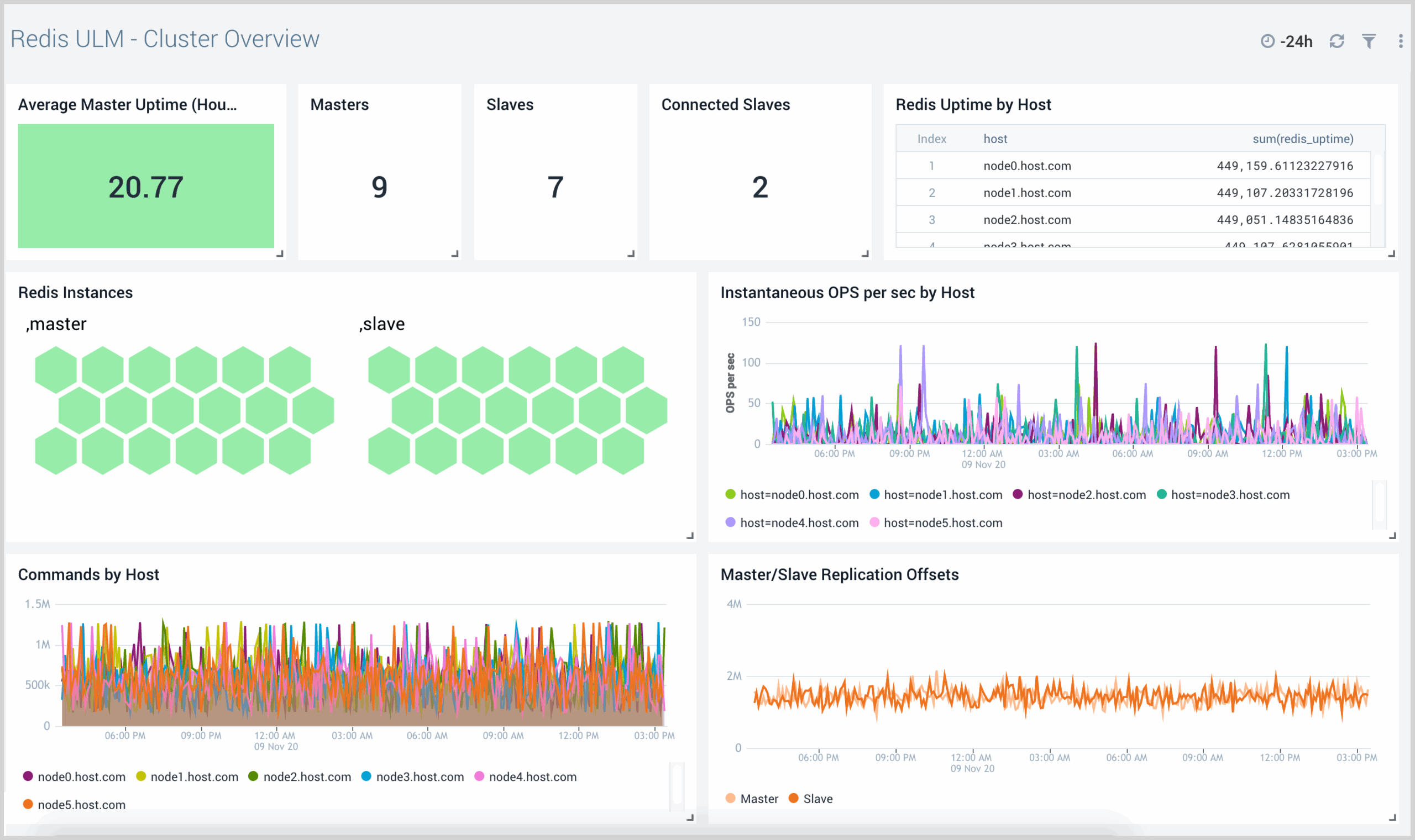
Redis ULM クラスターの概要
Redis ULM クラスター概要ダッシュボードでは、クラスターのインフラストラクチャ、比較、傾向を俯瞰できます。


Redis ULM クラスターの運用
Redis ULMクラスター運用ダッシュボードは、ネットワーク上のアクティビティとその健全性の概要を提供します。各種パネルでは、レプリケーションオフセット、キャッシュ率、そして最も重要なリソース使用状況に関する視覚的なグラフと詳細情報が表示されます。